從 DB-Ranking 數據庫熱門趨勢來看,時序數據庫 Time Series Database (TSDB)這兩年異軍突起。這一類數據庫大熱的原因與所處理的數據類型息息相關,那時間序列數據到底是什么?為什么說時間序列數據與我們生活有著密切聯系?

從字面上來理解,時間序列數據就是具有時間排序的數據。百度百科的定義是:“時間序列數據是同一統一指標按時間順序記錄的數據列。”如果用一些生活中常見的數據來舉例,你可能就會覺得時間序列數據并不是多么晦澀難懂了,比如我們現在家家戶戶都在用的智能電表。每家的每一塊電表都在不同的時間記錄著家中電量的消耗,電表上總在跳動的指示燈就代表著時間序列數據的跳動。那每一棟樓、每個小區甚至大到每一座城市,數以萬計的智能電表在相同的時間間隔下產生的數據,我們就可以用 Time Series Database 來記錄。

上圖是一系列的電表數據統計,從中我們可以看出時間序列數據有幾個明顯的特征。首先每組數據都帶有時間戳,其次數據都是結構化的,以數字性為主,再從電表數據的處理與分析需求出發,我們可以總結出時間序列數據的幾大特點:
1、所有采集的數據都是時序數據
2、數據都是結構化的
3、一個采集點的數據源是唯一的
4、數據很少有更新或刪除操作
5、數據一定是指定時間段和指定區域查找的
6、實時數據庫數據量巨大,一天的數據量就超過100億條

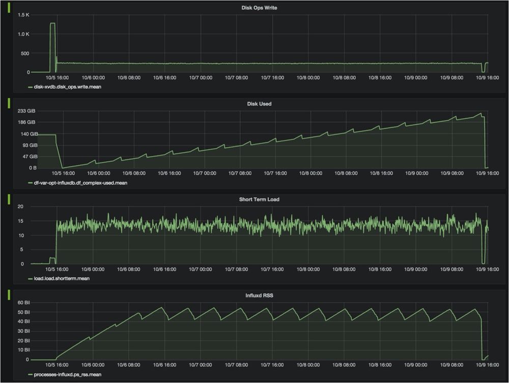
再以監控數據為例,上圖是對某項目監控數據進行的統計分析,做過運維的小伙伴一定非常熟悉,橫軸是時間,縱軸是采集量,可以看出:
1、有些時間序列數據在很長一段時間內都是固定的值,但是某些時間點也會產生異常跳變,異常檢測在時間序列數據的處理過程中,也是非常重要的一環,本文不過多展開;
2、有些時間序列數據在一段時間內是一個變化趨勢;
3、有些時間序列數據在一定數值范圍內會進行波動,有些波動頻率高,有些波動頻率低;在對應上我們剛才說的時間序列數據的特點,就非常容易理解了。
通過上述文字,大家了解了時間序列數據的特點,那生活中有什么場景是可以用 Time Series Database 來處理的呢?TDengine 時序數據庫(TSDB)在產品不斷研發創新的過程中,也有幸結識了一些不同業務場景上需要使用 Time Series Database 的合作伙伴。簡單的舉個例子,出行方面有理想汽車、蔚來汽車、領跑汽車等都在車聯網數據、加電基站監測等方面運用了 TDengine,快遞運輸行業中有順豐科技、貨拉拉等也將 TDengine 運用在了業務監測或數據監測上。但關于 Time Series Database 的應用可遠不止這些,更多的經典案例歡迎大家移步 TDengine 官網-博客-用戶案例中查閱,也歡迎大家和我們一起探討。



























