小 T 導讀:隨著 TDengine 這款時序數據庫(Time Series Database, TSDB)在各(ge)個領域應用的(de)越來越廣泛,很多用戶選(xuan)擇將 Grafana 與 TDengine 配(pei)合使(shi)(shi)用,以可視化的(de)方(fang)式監(jian)控(kong)各(ge)項指(zhi)標的(de)運行(xing)狀態。為(wei)了(le)讓(rang)用戶更便捷地(di)組(zu)合使(shi)(shi)用 TDengine+Grafana,我們不僅(jin)對(dui) TDengine Grafana 插件進行(xing)了(le)改造升級(ji),還推出了(le)基于 Grafana 的(de)零(ling)依賴監(jian)控(kong)解決方(fang)案 TDinsight。本篇(pian)文章將對(dui) TDengine + Grafana 的(de)落地(di)實施進行(xing)詳細介紹。
TDengine 時序數據庫(ku)能夠(gou)與開源數據(ju)可視化系(xi)統(tong) Grafana 快速集成搭建數據(ju)監(jian)測報警系(xi)統(tong),整個(ge)過程無需任何(he)代碼開發,TDengine 中(zhong)數據(ju)表(biao)(biao)的內容可以在儀表(biao)(biao)盤(DashBoard)上可視化展現。關(guan)于 TDengine 插件的使用,你可以在 GitHub() 中(zhong)了(le)解更多。
前置條件
要讓 Grafana 能(neng)正常添加 TDengine 數據源,需要以下幾(ji)方面的準(zhun)備工作:
- TDengine 集群已經部署并正常運行
- taosAdapter 已經安裝并正常運行,具體細節請參考 taosAdapter 的使用手冊()
在此過程中,我們(men)需要(yao)記錄以(yi)下信息:
- TDengine 集群 REST API 地址,如:
- TDengine 集群認證信息,可使用用戶名及密碼
安裝 Grafana
目前 TDengine 支持(chi) Grafana 7.5 以上的版本。用戶可以根據(ju)當前的操作(zuo)系統(tong),到(dao) Grafana 官網(wang)下載(zai)(zai)安(an)裝包(bao),并(bing)執行安(an)裝。下載(zai)(zai)地(di)址如下:。
配置 Grafana
安裝 Grafana Plugin 并配置數據源
- 圖形化界面安裝
- 使用安裝腳本
- 手動安裝
- K8s/Docker 容器
對于使(shi)用(yong) Grafana 7.x 版(ban)本(ben)(ben)或使(shi)用(yong) Grafana Provisioning 配置的用(yong)戶,可以在 Grafana 服務器上使(shi)用(yong)安裝腳本(ben)(ben)自動安裝插件即添加數據源 Provisioning 配置文件。
bash -c "$(curl -fsSL \
//raw.githubusercontent.com/taosdata/grafanaplugin/master/install.sh)" -- \
-a //localhost:6041 \
-u root \
-p taosdata
安裝完畢后(hou),需要重啟 Grafana 服務后(hou)方可生效。
保存該腳本并執行 ./install.sh --help 可查看詳細幫(bang)助文檔。
創建 Dashboard
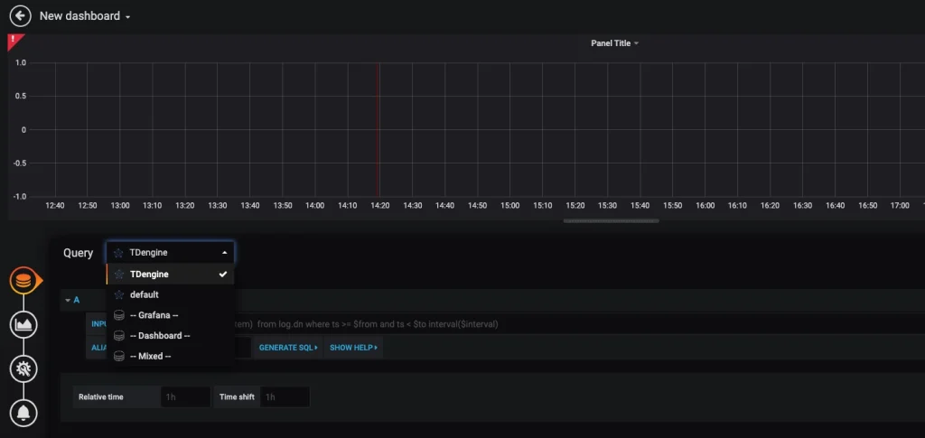
回到主界面(mian)(mian)(mian)創建 Dashboard,點擊 Add Query 進入面(mian)(mian)(mian)板查(cha)詢頁面(mian)(mian)(mian):

如上圖所示,在 Query 中選中 TDengine 數據源,在下(xia)方查(cha)詢(xun)(xun)框可輸入相應 SQL 進行查(cha)詢(xun)(xun),具體說明(ming)如下(xia):
- INPUT SQL:輸入要查詢的語句(該 SQL 語句的結果集應為兩列多行),例如:
select _wstart, avg(mem_system) from log.dnodes_info where ts >= $from and ts < $to interval($interval),其中,from、to 和 interval 為 TDengine 插件的內置變量,表示從 Grafana 插件面板獲取的查詢范圍和時間間隔。除了內置變量外,也支持使用自定義模板變量。 - ALIAS BY:可設置當前查詢別名。
- GENERATE SQL: 點擊該按鈕會自動替換相應變量,并生成最終執行的語句。
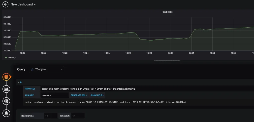
按(an)照默認提示,查詢當前(qian) TDengine 部署所(suo)在(zai)服(fu)務器指定間隔系統內(nei)存平均(jun)使(shi)用(yong)量如下(xia):

關(guan)于如何使(shi)用(yong) Grafana 創建相應的監測界(jie)面(mian)以及更多有關(guan)使(shi)用(yong) Grafana 的信(xin)息,請參考 Grafana 官(guan)方的文檔()。
導入 Dashboard
在數據源配置頁面下,我們可以為該數據源導入 TDinsight 面板,作為 TDengine 集群的監控可視化工具。如果 TDengine 服務端為 3.0 版本請選擇 TDinsight for 3.x 導入。

其中適配 TDengine 2.* 的 Dashboard 已發布(bu)在 Grafana:Dashboard 15167 – TDinsight() 。其他(ta)安裝方式和(he)相(xiang)關(guan)使用說明請(qing)見 TDinsight 用戶(hu)手冊(ce)。
如(ru)果(guo)你想要(yao)使用(yong) TDengine 作為數據源(yuan)的其(qi)他(ta)面板,如(ru)監控多個 TDengine 集群、查閱 TDengine 告警實例、進(jin)行 Telegraf 采集節點信息的數據展示(shi),可(ke)以點擊進(jin)入 查看(kan)。


























